火电智慧监盘系统
火电智慧监盘系统是由寄云研发的基于 5G、互联网+、物联网、人工智能、大数据分析、云计算、虚拟现实等新概念和新技术,对传统电厂运行监控进行系统化升级,赋能建设更安全、更高效、更经济、更环保的现代化智慧电厂。
基于连接发电企业的生产数据、经营数据和外部数据,深入融合 DCS 系统数据,构建电力集中管控模式下的智慧监盘系统赋能企业改善运营效率,助力企业实现数字化转型目标。

需求场景
当前我国火电行业面临逐步从能耗“双控”考核向碳排放总量和碳排放强度“双控”转变。寄云着力打造的电力智慧监盘系统,可助力用户提升精细化管理水平、代替人员监盘、提升生产效率、降低生产成本、保障安全生产、优化生产决策,已成为推动火电行业高质量发展的必由之路。
系统面向的客户群体为:五大四小发电企业、地方发电企业、自有火力发电厂的大型企业。
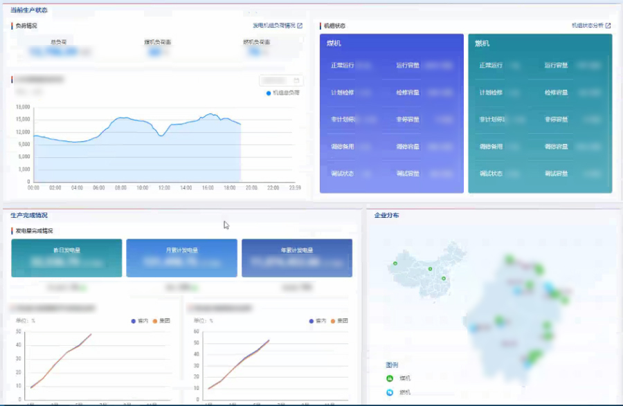
系统全功能综合展示了电力企业的生产、经营、环保、对标和运行监控等场景

方案优势
- 灵活定制化,配置企业运行管控数据的计算指标公式和发电企业的关键 KPI 指标公式。
- 开放属性,对接企业的新建信息系统和新的开放数据源。
- 高可用性,基于先进的微服务和云计算容器架构可实现计算资源线性扩容。
- 平台轻量化,赋能企业构建绿色低碳监管平台及应用生态系统。
- 业务可扩展,通过 KPIs 计算赋能的数据基础,支撑电厂全流程业务优化和延展。
方案功能

生产综合展示
实现企业级/集团级数据综合集中展示,涵盖指标统计汇总、企业过程指标和 GIS 地图展示。

经营综合展示
实现对电力的产业分布、经营业绩和生产能力等关键信息的综合展示功能。

环保综合展示
实现对企业的关键环保指标、污染物排放总量和环保连续监测展示。

对标综合展示
实现对企业的供电煤耗指标、厂用电率和能耗强度等关键 KPI 指标的对比分析。

生产运行监控
实现对关键设备监盘、智能预警、生产流程总览和集成视频监控。
关注寄云公众号 
